- 產品
- 產品解決方案
- 行業解決方案
- 案例
- 數據資產入表
- 賦能中心
- 伙伴
- 關于
全程“零”編碼,高效實現主數據模型、主數據維護、主數據分發、主數據質量的全過程管理,為企業主數據管理落地提供有效支撐,實現各業務系統間的主數據共享,保障企業主數據的唯一性、準確性、一致性。
覆蓋數據建模、采集、處理、集成、共享、交換、安全脫敏于一體,一站式解決數據開發所有的問題。
統一指標定義,實現“一變多變、一數多現”的數據管理效果,為企業提供強有力的數字化保障和驅動效應。
企業級智能體平臺,低門檻搭建智能體,靈活編排流程,融合 LLM 實現“問數”、“問知識”
面向企業級數據資產交易運營場景,助力企業實現數據資產的價值挖掘、升值和資產變現。
陜西中醫藥大學是一所以中醫藥專業為主體,醫、理、工、文、管多學科專業相互支撐、交叉融合的醫科類院校。現有南北兩個校區。北校區坐落于古都咸陽,南校區位于灃河之畔的西咸新區,總占地面積7.9W平方米。學校具有雄厚的師資力量,注重科技創新,打造一流學科平臺,取得了豐碩成果。
陜西中醫藥大學以國家及省市近年來有關教育改革發展、教育信息化等規劃綱要及相關要求為指導,通過打造智慧校園,引領教師專業發展,促進學生個性化成長,提高學校教育教學質量,提升學校的信息化管理水平,實現學校跨越式發展,為全面推薦素質教育,實現學校教育信息化、智能化,全面帶動區域基礎教育發展,奠定堅實基礎。
陜西中醫藥大學數據分析平臺項目是為學校構建一個可視化、自動化的數據管理平臺。可實現統計圖、地圖應用、多維分析等可視化效果,收獲數據價值,輔助校領導決策,驅動學校不斷進步。平臺以計算機網絡為核心技術支撐,以信息資源的充分共享為手段,以校領導便捷辦公及決策等為主要目標。同時,數據分析平臺項目建設也是學校信息化建設的高級過程,既是對學校數據的全面梳理,更是對學校信息化建設成果的進一步擴展與提升。
陜西中醫藥大學數據分析平臺項目,涉及內容包括首頁、領導駕駛艙、綜合校情、數據簡報、信息探索和學生門禁等各項內容。平臺項目功能架構圖如下:
1. 首頁
1.1 個人中心
教職工通過登錄系統,可以查看本人的基本信息、教學情況、一卡通消費和圖書借閱情況。如下圖:
1.2 個人服務
個人服務以多維度來分析和展現個人的各項工作和生活數據,包括教學、圖書館、上網服務、一卡通消費、工資績效、資產和科研等模塊,通過下鉆可以查看對應模塊的詳細情況。如下圖:
2. 領導駕駛艙
領導駕駛艙以駕駛室的方式,根據詳細的評價指標體系,將收集的數據信息根據各種各樣普遍的數據圖表(3D地圖、柱狀圖、折線圖、餅狀圖)藝術化、形象化、細化,即時體現學校運作的重要指標值,形象化的檢測學校運行狀態,供學校領導層按時匯報工作。如下圖:
3. 綜合校情
3.1 師資隊伍
高校師資隊伍建設的優劣決定了高校人才培養質量的高低。如何在大數據時代科學利用源于高校各個層面的海量數據,并使之成為高校師資隊伍建設的參考與方向,是眾多高校需要解決的問題。師資隊伍頁面通過展現教職工主要的屬性指標,分析了目前高校師資隊伍建設中所存在的問題,對加強高校師資隊伍建設起到指導作用。如下圖:
學生概括展現出學生的基本屬性、人數分布、學籍情況、借閱與消費、畢業與就業等指標。如下圖:
3.3 資產概括
強化資產管理是推進預算制度改革的重要內容,也是部門預算有效執行的重要保證。資產概括頁面通過分析學校各類型資產的存量和分布情況,可以提高資產的利用率,從而指導探索進一步管好用好高校資產的方法與途徑。如下圖:
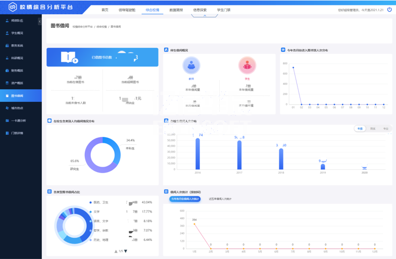
3.4 圖書借閱
對陜西中醫藥大學圖書館館藏圖書的種數、冊數,以及圖書借閱率,不同用戶群借閱情況進行了統計,通過對統計數據的分析找出了圖書流通的一般規律,為今后館藏資源的配置、布局以及流通閱覽服務工作的完善提供參考。如下圖:
3.5 城市熱點
利用數據挖掘工具實現對學生上網日志數據的采集,對用戶群體行為即不同時間段的在線情況,用戶使用時長與流量,用戶訪問目的地址類型等多個方面進行分析,對如何改進高校網絡輿情監控建設,培養健康和諧的網絡輿論生態給出了若干對策與建議。
4. 數據簡報
數據簡報以陜西中醫藥大學大數據分析簡報以基礎,通過表格、柱狀圖、餅狀圖、扇形圖和條形圖等多種統計圖形式展現出來,點擊導出按鈕可以導出查詢的內容。
5. 信息探索
信息探索是以列表的形式來展現教師、學生、學籍、資產和科研等信息詳情,通過篩選條件可以查詢到所需的信息。
6. 學生門禁
學生門禁以列表的形式展現出學生進出宿舍的詳細情況。通過在后臺給教職工授予不同的權限,教職工登錄平臺可以查看對應的學生進出宿舍信息。
陜西中醫藥大學數據分析平臺項目建設是將陜西中醫藥大學數據以各種圖表等形式在平臺上展示,可直觀地掌握學校信息的情況,通過統計不同維度來分析不同的問題。平臺為信息資源整合共享奠定基礎,為學院教學、科研、管理和服務提供統一、規范、準確、實時的權威數據服務,并為今后的數據挖掘和科學決策提供可靠的依據。