陜西中醫藥大學是一所以中醫藥專業為主體,醫、理、工、文、管多學科專業相互支撐、交叉融合的醫科類院校。其數字化工作一直走在高校前列,近年來啟動智慧校園建設。但一直以來數據缺乏良好的展示平臺,陜西中醫藥大學選擇與聯奕合作,利用數據分析軟件
億信ABI有效打通信息收集和展示的鏈路,構建一個可視化、自動化的數據管理平臺。
那么,就具體的場景而言,一站式
數據分析平臺億信ABI是怎么發揮作用的呢?
為什么需要數據化運營
高校信息化的建設與發展不斷更新迭代,已形成了“人、財、物”為管理對象的各種業務管理系統,也因此積累了海量的業務數據。但傳統的各業務系統建設或多或少都有各自的數據分析與展示后臺,由于系統之間的壁壘,數據無法實時共享,導致數據的分析展示作用、查看權限受限。
智慧校園場景化落地實戰
陜西中醫藥大學利用億信ABI建設了統一的校情綜合分析平臺,涉及內容包括首頁、領導駕駛艙、綜合校情、數據簡報、信息探索和學生門禁等各項內容。通過數據化運營改進數據收集和管理方式,用數據驅動業務,對業務數據進行可視化分析,以提升學校管理水平和服務能力。
輕松整合異構數據源
傳統的學校教務人員如果需要做數據分析,需要操作多個不同異構系統,不僅涉及系統繁多,工作量大,而且工作內容復雜,差錯容忍度低。單純依靠人工操作,不僅效率多,耗費大量人力,還易產生數據誤差。億信ABI可從多個系統、數據源獲取數據,支持多種數據庫連接,還可以輕松整合多個業務系統的數據,打破信息孤島,進行綜合展示分析,讓決策更清晰。
領導駕駛艙運營管理多元化
領導駕駛艙以駕駛室的方式,根據詳細的評價指標體系,將收集的數據信息根據各種各樣普遍的數據圖表(3D地圖、柱狀圖、折線圖、餅狀圖)藝術化、形象化、細化,即時體現學校運作的重要指標值,形象化的檢測學校運行狀態,供學校領導層按時匯報工作。

管理駕駛艙還支持移動端和大屏展示,管理人員可以隨時隨地查看運營數據,并對企業運營、生產過程進行科學決策,及時調整策略。
豐富的校情可視化數據看板
在綜合校情查詢與主題分析角度,對教務教學、科研、資產、財務、人事與學生管理、一卡通等業務,進行結構、趨勢、分布等綜合分析,讓各級領導一屏在手,掌握全局,多種指標實時隨地呈現,助力科學決策。
師資隊伍
高校師資隊伍建設的優劣決定了高校人才培養質量的高低。如何在大數據時代科學利用源于高校各個層面的海量數據,并使之成為高校師資隊伍建設的參考與方向,是眾多高校需要解決的問題。師資隊伍頁面通過展現教職工主要的屬性指標,分析了目前高校師資隊伍建設中所存在的問題,對加強高校師資隊伍建設起到指導作用。如下圖:
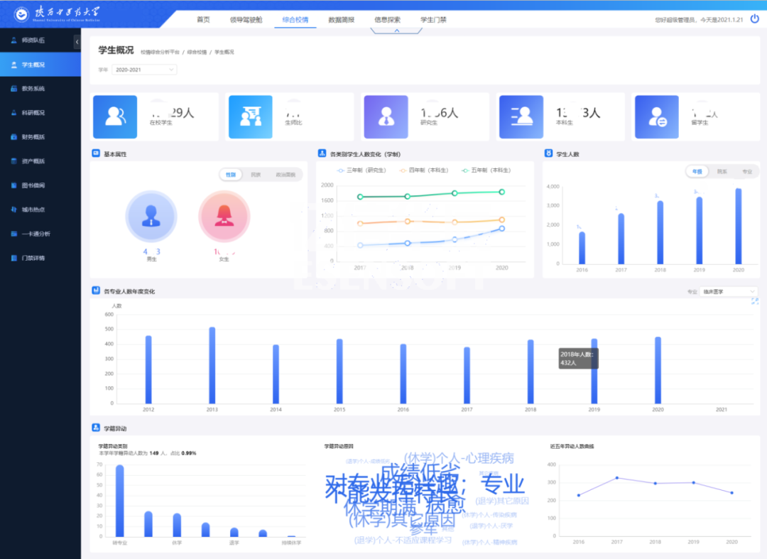
學生概括
學生概括展現出學生的基本屬性、人數分布、學籍情況、借閱與消費、畢業與就業等指標。如下圖:
資產分析
強化資產管理是推進預算制度改革的重要內容,也是部門預算有效執行的重要保證。資產概括頁面通過分析學校各類型資產的存量和分布情況,可以提高資產的利用率,從而指導探索進一步管好用好高校資產的方法與途徑。如下圖:
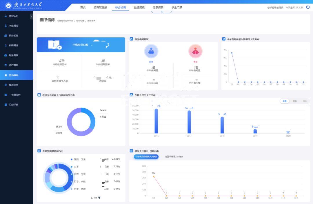
圖書借閱
對陜西中醫藥大學圖書館館藏圖書的種數、冊數,以及圖書借閱率,不同用戶群借閱情況進行了統計,通過對統計數據的分析找出了圖書流通的一般規律,為今后館藏資源的配置、布局以及流通閱覽服務工作的完善提供參考。如下圖:

一卡通分析
一卡通分析頁面通過對全校師生消費和卡片進行分析,可以讓學校管理者對在校師生的消費情況和規律有一個量化的認識,從而能夠合理地分配資源,降低管理成本,這對校園的規劃建設和學校學生管理工作都具有重要的作用。如下圖:

多層級的權限管理
億信ABI搭建的校情綜合分析平臺,系統主要分五種類型用戶:學校領導、行政部門領導、教學部門領導、行政部門老師和教學部門老師。用戶根據不同的角色具有不同的權限 ,看到的信息也不同。
結語:數據化是科技的產物,陜西中醫藥大學也在這個過程中走出了自己的道路,利用億信ABI以各種圖表等形式在校情綜合分析平臺上展示,為信息資源整合共享奠定基礎,為學院教學、科研、管理和服務提供統一、規范、準確、實時的權威數據服務,并為今后的數據挖掘和科學決策提供可靠的依據。